空压机在工业生产中有着广泛地应用。在名种行业中,它担负着为工厂所有气动元件,包括各种气动阀门,提供气源的职责。因此它运行的好坏直接影响工厂生产工艺。空压机的种类有很多,但其供气控制方式几乎都是采用加、卸载控制方式。例如:美国寿力、瑞典阿特拉斯·科普柯(Atlaccopco).台湾復盛(SA)、上海斯可络螺杆式空压机中和尚爱高压活塞式空压机都采用了这种控制方式。该供气方式虽然原理简单、操作方便,但存在耗电量高、进气阀易损坏、供气压力不稳定等问题。
传统空压机供气系统电能浪费分析
1、 传统空压机的工作状态主要有两种:一种是加载状态,另一种是空载状态。
(1) 加载时的电能消耗
加载状态是,在压力达到最小值后,原控制方式决定其压力会继续上升直到最大压力值。在加压过程中,一定要向外界释放更多的热量,从而导致电能损失。另一方面,高于压力最大值的气体在进入气动元件前,其压力需要经过减压阀减压,这一过程同样是一个耗能过程。
(2) 卸载时电能的消耗
空载状态时,当压力达到压力最大值时,空压机通过如下方法来降压卸载:关闭进气阀使电机处于空转状态,同时将分离罐中多余的压缩空气通过放空阀放空。这种调节方法要造成很大的能量浪费。据我们测算,空压机卸载时的能耗约占空压机满载运行时的10%~25%,这还是在卸载时间所占比例不大的情况下。换而言之,该空压机20%左右的时间处于空载状态,在作无用功。很明显在加卸载供气控制方式下,空压机电机存在很大的节能空间。
2、 传统空压机压力控制是上下限控制,首先根据生产设备的最低压力要求,设定空压机输出压力的下限,也就是空压机开始加载的压力;再在最低压力上加1帕左右,作为空压机输出压力的上限,即开始卸载的压力。空压机的输出工作压力将在上下限之间波动。空压机的功率消耗和输出压力成正比。输出的压力越高消耗的功率也越大,从输出压力的下限到上限的1帕的压差将多消耗总功率的7-10%。
3、 传统供气空压机系统中,如果有多台空压机同时运行,每台空压机的输出压力都将随着管网的压力波动在上下限间波动,所以每台机都多消耗7-10%的额定功率。
4、 传统空压机供气系统中运行参数的设定不同也会造成空压机用电量的不同,必须根据用气工况进行设定,才能达到最经济的运行效果。
5、 传统空压机供气系统由于电机不允许频繁启动,导致在用气量少的时候电机仍然要空载运行,浪费电能。经常卸载和加载导致整个气网压力经常变化,不能保持恒定的工作压力。

空压机工作原理
如空压机工作流程图一所示:
螺杆压缩机的工作原理可分为进气,压缩和排气三个过程。随着转子旋转,每对相互啮合的齿相继完成相同的工作循环。
1、. 进气过程:转子转动时,阴阳转子的齿沟空间在转至进气端壁开口时,其空间最大,此时转子齿沟空间与进气口的相通,因在排气时齿沟的气体被完全排出,排气完成时,齿沟处于真空状态,当转至进气口时,外界气体即被吸入,沿轴向进入阴阳转子的齿沟内。当气体充满了整个齿沟时,转子进气侧端面转离机壳进气口,在齿沟的气体即被封闭。
2、. 压缩过程:阴阳转子在吸气结束时,其阴阳转子齿尖会与机壳封闭,此时气体在齿沟内不再外流。其啮合面逐渐向排气端移动。啮合面与排气口之间的齿沟空间渐渐件小,齿沟内的气体被压缩压力提高。
3、. 排气过程:当转子的啮合端面转到与机壳排气口相通时,被压缩的气体开始排出,直至齿尖与齿沟的啮合面移至排气端面,此时阴阳转子的啮合面与机壳排气口的齿沟空间为0,即完成排气过程,在此同时转子的啮合面与机壳进气口之间的齿沟长度又达到最长,进气过程又再进行。
从上述工作原理可以看出,螺杆压缩机是一种工作容积作回转运动的容积式气体压缩机械。气体的压缩依靠容积的变化来实现,而容积的变化又是借助压缩机的一对转子在机壳内作回转运动来达到。

空压机工程流程图(一)
空压机恒压供气系统改造案例分析
1、 原供气系统介绍
以我们10月改造过某厂美国寿力的二台空压机为例,原空压机供气系统采用两台空压机工频供电运行。下限压力为0.5 MPa,上限压力为0.7MPa。跟据生产情况白天两台同时运行,晚上一台运行,一般工作情况为工作20分钟后压力达到上限0.7MPa停机5-7分钟后压力下降到下限0.5MPa。然后又重新启动,如此循环工作。存在问题是由于工作空压机是用工频供电运行,电机的频繁起停,对电机损害特别大,容易加速电机的老化,另外长期大气压供给很容易造成气管爆裂,后来客户为了不让电机经常启动停止直接把卸压排空阀压力调至0.5MPa,这样电机始终处于满负荷运行,同时也浪费了很大一部分电能,降低了设备使用寿命。根据实地观察,空压机上限设定压力为0.7MPa,下限为0.5MPa,而我们实际满足工作用气压力为0.5MPa,因而必须实行恒压供气,均衡空压机工作运行。已达到节能32%目的。
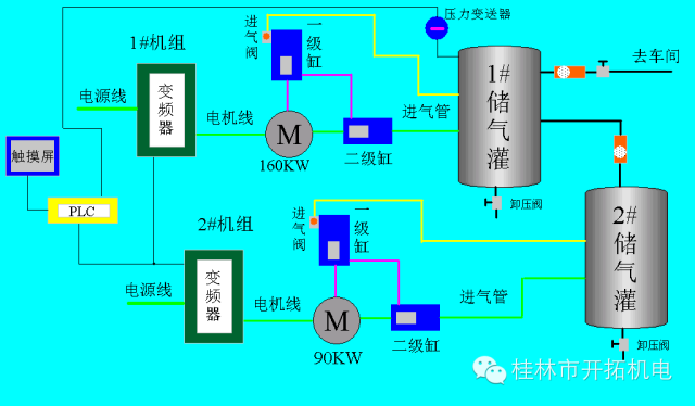
2、 变频恒压供气系统框图
如变频空压机工作流程图所示:

变频空压机工作流程图(二)
针对空压机系统供气控制方式存在的诸多问题,我们对二台空压机同时增加两台变频调速器进行恒压供气控制。使用一台160KW通用型变频器和一台110KW通用型变频器,增加一台PLC、一个触摸屏,一个A/D转换模块,对该供气系统进行节能改造,根据要求我们设计了一套实用性很强的方案,我们把空压机供气系统的储气灌压力作为控制对象,用压力变送器SP采集储气罐的压力P转变为电信号送给PLC自整定控制仪,与触摸屏的压力设定值SV作比较,并根据差值的大小按既定的PID控制模式进行运算,产生控制信号送变频器,通过变频装置来控制电机的工作频率与转速,从而使实际压力P始终接近设定压力值SV。通过变频器、压力传感器与PID自整定控制仪的有机结合,构成供气闭环自动控制系统,自动调节空压机的输出压力。使每台空压机的利用率均等,增加系统、管道压力的稳定性和可靠性,方便技术员控制和维护设备。
该恒压供气控制系统增加了手动自动功能,白天和夜间运行模式自动切换,并保留原有的控制和保护系统,另外,采用该方案后,空压机电机从静止到旋转工作可由变频装置来启动,实现了软启动,避免了启动冲击电流和启动给空压机带来的机械冲击。
3、 系统配置
1)硬件采用国内顶尖品牌英威腾公司产品:
1、触摸屏:VT070-N0CX-N 1台
2、PLC:IVC1-1410 1台
3、A/D模块:IVC1-2AD 1台
4、变频器:CHF100A-160G/185P-4 1台
5、变频器:CHF100A-110G/132P-4 1台
2)变频器参数
P0-01=1:设定为1,运行指令由外部端子控制
P0-03=50:最大输出频率
P0-04=50 :运行频率上限
P0-05=25: 下限频率设定为25Hz
P0-07=7: 频率指令来源
P0-11=30: 加速时间设定为30S,具体数值根据工况及生产要求
P0-12=30: 减速时间设定为30S,具体数值根据工况及生产要求
注:请按实际工况设置参数,以上参数只能供参考。
空压机系统节能分析
1,节电率分析
1). 空压机属于恒转矩负载,即转矩在不同速度下相同的,但所需功率也和速度成正比关系,所以当转速降低时所需功率也随之下降,从而达到节能的目的。
2). 变频空压机的压力设定可以是一点,即可以将满足生产设备要求的最低压力作为设定压力,变频空压机将根据管网压力上下波动的趋势,调节空压机转速的快慢,甚至消除了空压机的卸载运行,节约了电能。
3). 由于变频空压机使得管网上下压力稳定,可以降低甚至消除压力的波动,从而使系统中所有运行的空压机都在一个满足生产要求的较低的压力下运行,减少了压力向上波动造成的功率损失。
4). 由于压缩机不能排除在满负载状态下长时间运行的可能性,所以,只能按最大需求来决定电动机的容量,故设计容量一般偏大。在实际运行中,轻载运行的时间所占的比例是非常高的。如采用变频调速,可大大提高运行时的工作效率。因此,节能潜力很大。
5).调节方式(如调节阀门开度和改变叶片的角度等),即使在需求量较小的情况下,也不能减小电动机的运行功率。采用了变频调速后,当需求量较小的情况下,可降低电动机的转速,减小电动机的运行功率,从而进一步实现节能。
6). 单电动机拖动系统大多不能根据负载的轻重连续地调节。而采用了变频调速后,则可以十分方便地进行连续调节,能保持压力、流量、温度等参数的稳定,从而大大提高压缩机的工作性能。
根据统计分析所掌握的一手数据,初步预算节电率为20%左右。
2、改造后其它各方面优越性
1). 可以大量节约电能;
2). 采用独特的空间矢量(SVPWM)调制方式;
3). 操作简单,具有键盘锁定功能,防止误操作;
4). 电机运行噪声大大降低;
5). 供气压力平稳,提高了压力控制精度;
6). 空压机的加卸载次数大大减少,降低进气阀运行部件的磨损;
7). 具有过载、过压、过流、欠压、电源缺相等自动保护功能;
8). 在保证润滑的前提下,对机械方面也是大有益处,由于转动速度
大部分时间在低于原设计转速的情况下运行,各转动部件的磨损大降低,空压机的使用寿命得以延长。
综上所述,采用PID自整定控制仪与变频器为核心部件构成的变频恒压供气系统,具有很强的实用性,为供气领域的技术革新,为企业节省开支、降低生产成本、提高生产效率、减少设备维护维修,提高企业形象等各方面开辟了切实有效的途径。
1)节电:
160KW电机,运行时间按每天运行20小时,一个月30天,电机工作效率按80%计算,电费为0.6元/度,节电率按分析所得为30%。
每月节省电费=电机功率×运行时间×电机工作效率×电费×节电率 = 160 × 20 × 30 × 80% × 0.6 × 20% = 9216元
2)回收期:投资÷月节电 = 63000 ÷ 9216 = 6.83个月 (约7个月),故按上述工况计算分析,成本投资回收期约为7个月,投资周期短,回报高。如果每天使用更长的时间收回周期会缩短。
3)间接经济效益
减轻了主送电变压器的负担、增大了变压器的宽裕度,因而增加了用户的负荷使用容量;延长设备的使用寿命20%—30%;提高使用的安全保障,可减少设备维护支出25%—50%;可节约工时25%—50%。
